Deep observability into your Ceph storage clusters with real-time health, IOPS, throughput and per-OSD utilization tracking.

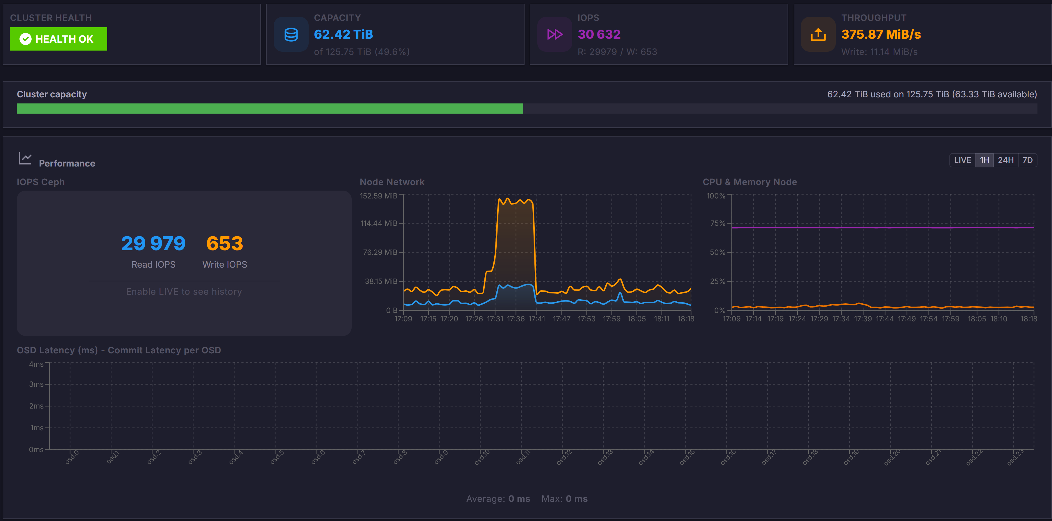
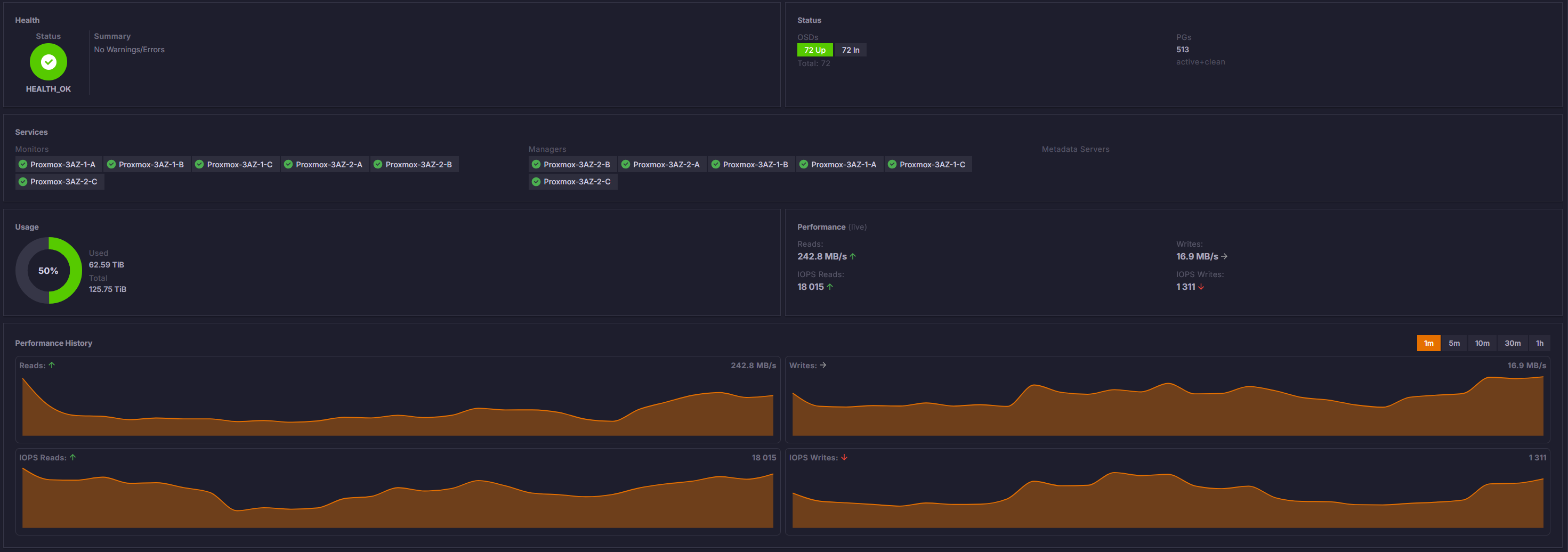
Track overall cluster status, pool health, PG distribution and replication factors. Get instant visibility into degraded states, slow OSDs and recovery progress.

Monitor read/write IOPS, throughput and latency across your entire Ceph cluster. Identify performance hotspots and bottlenecks before they impact your workloads.

Drill down to individual OSD performance and capacity. Spot uneven data distribution, predict when OSDs will run out of space and plan capacity additions proactively.

Deploy ProxCenter in seconds with a single command.