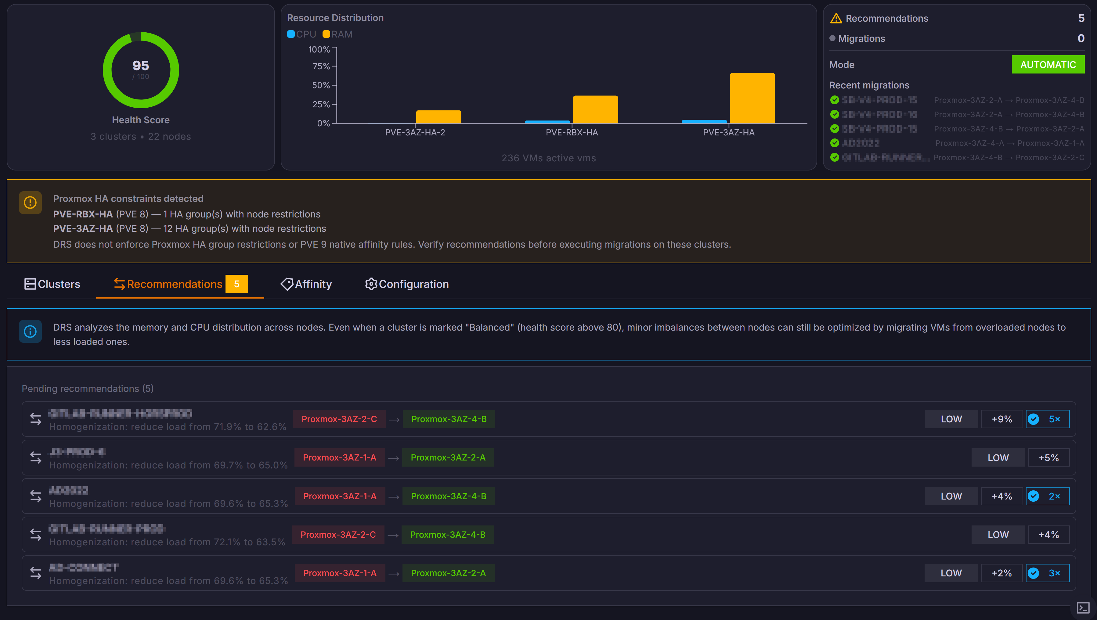
Intelligent load balancing that continuously monitors your Proxmox nodes and automatically migrates VMs to ensure optimal resource distribution.

DRS tracks CPU, RAM and storage usage across every node in your clusters. It builds a real-time picture of resource utilization to detect imbalances before they cause performance degradation.
When imbalances are detected, DRS automatically live-migrates VMs from overloaded nodes to underutilized ones — with zero downtime and no manual intervention required.
Define migration thresholds, exclusion rules and scheduling windows. Control how aggressively DRS rebalances and which VMs should never be moved.

Deploy ProxCenter in seconds with a single command.